Course
Description
Core Service Offering
PRESTO creates a customized simulator that accurately replicates the client’s planned production facility. This full-scale simulator integrates the complete automation (DCS) and control philosophy of the planned installation, enabling highly efficient personnel training and in-depth verification and optimization of all project aspects before implementation.
Core Service Offering
PRESTO creates a customized simulator that accurately replicates the client’s planned production facility. This full-scale simulator integrates the complete automation (DCS) and control philosophy of the planned installation, enabling highly efficient personnel training and in-depth verification and optimization of all project aspects before implementation.
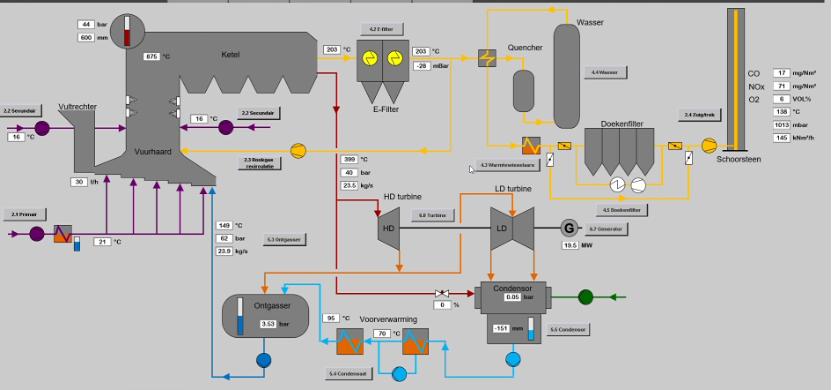
Simulation Analysis and Design
We begin with a detailed analysis of the technical specifications provided by the client, including P&IDs and control philosophies. Based on this, we create a personalized simulation that mirrors the future facility accurately.
Simulator Construction and Implementation
Using cutting-edge virtualization and modeling technologies, we build a simulator that serves as both a training tool and a platform for testing. This helps identify potential design flaws, production bottlenecks, and opportunities for process optimization.
Training and Testing
The simulator allows for intensive personnel training, ensuring they are fully prepared to operate the facility from day one. It also facilitates extensive project testing and refinement, enabling practical testing of automation, control systems, and the entire operational logic of the planned installation.
Optimization and Validation
Before the project is physically executed, the simulator validates engineering assumptions, ensuring the accuracy of the design, the effectiveness of control systems, and the potential for energy and operational optimization of the facility.
Benefits for Client Projects
- Risk and Cost Reduction: Identify and correct design flaws and bottlenecks before construction begins.
- Hands-On Training: Personnel are not only theoretically prepared but also practically familiar with the installation, significantly enhancing operational safety and efficiency.
- Process Optimization: Test various operational scenarios and optimize processes before the plant becomes operational.
- Early Project Validation: Test design assumptions, automation, and control philosophies in practice, allowing necessary adjustments without incurring extra costs from changes to already built installations.
Seamless Commissioning of New Installations
One of the most significant benefits of PRESTO is the seamless commissioning of new installations. In today’s market, where the scarcity of skilled personnel is a considerable challenge, our service offers a crucial solution by providing extensive opportunities for recruiting, training, and preparing staff. This is invaluable, considering the limited preparation time due to tight project schedules.
With PRESTO, companies can start training their personnel well before the physical completion of the installation. This allows for a broader range of candidates and reduces the pressure of finding qualified personnel on time. By training employees early with our detailed and realistic simulations, they become familiar with the specific operations and processes of the new installation, making them more efficient and effective from day one.
This approach minimizes the risk of delays and operational challenges that often occur during the commissioning of new installations. It increases operational reliability and reduces the dependency on last-minute personnel recruitment, which often compromises experience and competence. Additionally, pre-training and preparation of staff lower initial operational costs, as fewer corrections and adjustments are needed post-commissioning.
Conclusion
The PRESTO service is not just innovative personnel training but a comprehensive tool for extensive verification, testing, and optimization of production projects long before realization. Our approach ensures every project element is thoroughly checked, and the staff is excellently prepared for efficient and safe work, significantly contributing to risk and cost reduction and maximizing the operational efficiency of our clients’ facilities.